计划与进度分析平台 Power PSA

图片



随着投资和工程市场竞争加剧,作为项目管理的“龙头”——计划与进度管理,各种不确定性和变更纷至沓来,计划和进度越来越难以管控。在这种境遇下,企业和项目更加需要有高质量的计划与进度管理能力,而不是放任甚至放弃计划与进度的管理。



随着投资和工程市场竞争加剧,作为项目管理的“龙头”——计划与进度管理,各种不确定性和变更纷至沓来,计划和进度越来越难以管控。在这种境遇下,企业和项目更加需要有高质量的计划与进度管理能力,而不是放任甚至放弃计划与进度的管理。应该围绕目标和范围寻找变与不变的博弈平衡,管理颗粒度与控制能力的平衡,时间和成本综合最优的平衡,尽可能的识别和管控进度风险,力求“以不变应万变”,提高项目信心指数和沟通效率,进而提高管理效率。

在这种认识下,工程建设各相关方依然面临一些现实挑战:


业主方

· 在投标和实施阶段,承包商提供的进度计划如何能快速评估?

· 承包商提供的进度计划是否达到管控的技术要求?

· 在实施阶段,哪些项目的进度有潜在的风险?


PMC咨询/监理方

· 如何快速审查承包商提供的进度计划?

· 如何审查不同进度软件、不同版本软件的进度计划?

· 如何进行进度质量把关,评分?


承包商

· 提交的进度计划是否满足合同的细度要求?

· 进度计划质量如何自查?

· 进度计划方案如何优化、加速?

· 如何审核分包商进度计划质量与调整?


传统方法是通过专业的计划工程师/经理,投入非常多精力进行逐个验正、查询、澄清、确认。计划管理的效率很低,且投入成本较高。为此,我们必须采取“升维”思路,将各类管理软件的计划数据,通过ETL(抽取、转换、加载)实现从数据库到数据仓库的数据升维;从汇总统计到数据分析和挖掘的应用升维;实现统计预测到模型预测的方法升维!



图片



为此,上海帕谱兰科技有限公司推出了一款颠覆性的项目计划与进度分析平台——PSA( Planning and Scheduling Analytics ),该软件基于数据仓库的项目计划与进度指标分析和可视化平台,用于评估计划与进度质量、趋势,通过指标分析来提供有关如何改进项目计划和执行策略的独特见解



图片



这款全新产品以国际通行的DCMA 14计划质量指标为基础参考,并结合了其他国内外相关实践,为用户提供全方位的项目计划质量评估和分析功能。通过数据仓库技术和先进的数据建模方式,系统能够手工和定时抓取项目计划数据,快速生成项目计划质量报表,帮助用户评判项目计划的质量和发展趋势,大大提高计划评审的效率和效果。



图片

图片

除了项目计划的质量评估,该系统还具备强大的进度趋势分析预判功能。基于数据挖掘的原理,系统可以帮助项目所有者更好地洞悉项目进度风险,提高对项目进度的管理能力。在项目推进过程中,系统会自动收集和分析项目进度数据,提供准确的进度趋势分析和预测,帮助用户及时发现和应对潜在的风险因素,提高管理效率。

图片


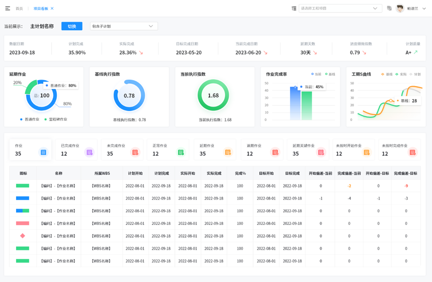
在项目可视化角度,内置基础参考模型,可根据具体需要进行扩展调整。

图片


这款项目计划与进度分析系统不仅在功能上具备出色的性能,还注重用户体验。通过简洁直观的界面设计和用户友好的操作流程,用户可以轻松上手,并快速享受到系统带来的便利和效益。


图片



无论是国内大型项目还是国际工程,项目管理的难点和挑战是不可忽视的。本着为用户创造价值的宗旨,我们坚持不懈地努力创新,在项目管理领域探索更多可能。未来,我们将持续优化产品功能,丰富用户体验,为用户提供更为便捷、高效的项目控制解决方案。


不论您是工程业主还是承包商或PMC咨询方,不论您的项目规模大小,我们均能为您提供量身定制的项目计划与进度分析平台,助您驾驭项目的节奏,成就卓越。


20230131